Prometheus Monitoring
The EMQX Platform provides a Prometheus API that allows you to easily call the API to monitor key metrics of the EMQX Platform. This page introduces how to configure the Prometheus service, read key metrics from the EMQX Platform API, and use Grafana templates to visualize the metrics.
Note
This feature is only available with the EMQX Dedicated and Dedicated Flex edition.
API Configuration
Find the Deployment API Key on the Overview page of your deployment to obtain the API address. Click + New Application to get the APP ID and APP Secret.

Deployment Metrics URI
GET /deployment_metrics
Returns cluster metrics for Prometheus collection.
Query Parameters:
None
Request Message
None
Request Example
curl -u app_id:app_secret -X GET {api}/deployment_metricsResponse
| Metrics | Description | Type |
|---|---|---|
| deployment_emqx_sessions_count | The current number of sessions for the cluster | Gauge |
| deployment_emqx_connections_count | The current number of connections for the cluster | Gauge |
| deployment_emqx_sent_msg_rate | The rate of messages sent per second | Gauge |
| deployment_emqx_received_msg_rate | The rate of message receiving. | Gauge |
| deployment_emqx_metrics_cluster_sessions_count | Number of sessions in the cluster | Gauge |
| deployment_emqx_metrics_cluster_sessions_max | Historical maximum number of sessions in the cluster | Gauge |
| deployment_emqx_metrics_delayed_count | Number of delayed messages | Gauge |
| deployment_emqx_metrics_delayed_max | Historical maximum number of delayed messages | Gauge |
| deployment_emqx_metrics_live_connections_count | Number of live connections | Gauge |
| deployment_emqx_metrics_live_connections_max | Historical maximum number of live connections | Gauge |
| deployment_emqx_disconnected_durable_sessions | Number of disconnected sessions that are preserved | Gauge |
| deployment_emqx_dropped_msg_rate | Rate of messages that were dropped | Gauge |
| deployment_emqx_license_quota | Maximum number of connections allowed by the license | Gauge |
| deployment_emqx_node_count | The number of nodes in the EMQX cluster | Gauge |
| deployment_emqx_persisted_rate | Rate of messages that were persisted to storage | Gauge |
| deployment_emqx_retained_msg_count | Current count of retained messages | Gauge |
| deployment_emqx_shared_subscriptions | Number of shared subscriptions | Gauge |
| deployment_emqx_subscriptions | Total number of subscriptions | Gauge |
| deployment_emqx_subscriptions_durable | Number of durable subscriptions that persist across sessions | Gauge |
| deployment_emqx_subscriptions_ram | Number of non-durable subscriptions stored in RAM | Gauge |
| deployment_emqx_topics | Total number of topics | Gauge |
| deployment_emqx_transformation_failed_rate | Rate of message transformation failures | Gauge |
| deployment_emqx_transformation_succeeded_rate | Rate of successful message transformations | Gauge |
| deployment_emqx_validation_failed_rate | Rate of message validation failures | Gauge |
| deployment_emqx_validation_succeeded_rate | Rate of successful message validations | Gauge |
| deployment_emqx_metrics_topics_count | Number of current topics | Gauge |
| deployment_emqx_metrics_topics_max | Maximum number of topics | Gauge |
| deployment_emqx_metrics_subscriptions_max | Maximum number of subscriptions | Gauge |
| deployment_emqx_metrics_subscriptions_count | Current number of subscriptions | Gauge |
| deployment_emqx_metrics_subscribers_max | Maximum number of subscribers | Gauge |
| deployment_emqx_metrics_subscribers_count | Current number of subscribers | Gauge |
| deployment_emqx_metrics_connections_count | Current number of connections | Gauge |
| deployment_emqx_metrics_connections_max | Maximum number of connections | Gauge |
| deployment_emqx_metrics_channels_count | Current number of channels | Gauge |
| deployment_emqx_metrics_channels_max | Maximum number of channels | Gauge |
| deployment_emqx_metrics_sessions_count | Current number of sessions | Gauge |
| deployment_emqx_metrics_sessions_max | Maximum number of sessions | Gauge |
| deployment_emqx_metrics_suboptions_count | Current number of subscription options | Gauge |
| deployment_emqx_metrics_suboptions_max | Maximum number of subscription options | Gauge |
| deployment_emqx_metrics_subscriptions_shared_count | Current number of shared subscriptions | Gauge |
| deployment_emqx_metrics_subscriptions_shared_max | Maximum number of shared subscriptions | Gauge |
| deployment_emqx_metrics_retained_count | Current number of retained messages | Gauge |
| deployment_emqx_metrics_retained_max | Historical maximum number of retained messages | Gauge |
| deployment_emqx_cluster_status | The status of the EMQX cluster | Gauge |
| deployment_emqx_metrics_durable_subscriptions_max | The max number of durable subscriptions for the current cluster | Counter |
| deployment_emqx_metrics_durable_subscriptions_count | The current number of durable subscriptions for the current cluster | Counter |
| deployment_emqx_metrics_client_disconnected_reason | Listener shutdown counts labeled by reason | Counter |
| deployment_emqx_metrics_bytes_received | Number of received bytes | Counter |
| deployment_emqx_metrics_bytes_sent | Number of sent bytes | Counter |
| deployment_emqx_metrics_packets_received | Number of received packets | Counter |
| deployment_emqx_metrics_packets_sent | Number of sent packets | Counter |
| deployment_emqx_metrics_packets_connack_auth_error | Number of sent CONNACK messages with auth error | Counter |
| deployment_emqx_metrics_packets_connack_error | Number of sent CONNACK packets with error | Counter |
| deployment_emqx_metrics_packets_connack_sent | Number of sent CONNACK packets | Counter |
| deployment_emqx_metrics_packets_publish_received | Number of received PUBLISH packets | Counter |
| deployment_emqx_metrics_packets_publish_sent | Number of sent PUBLISH packets | Counter |
| deployment_emqx_metrics_packets_publish_inuse | Number of PUBLISH packets in use | Counter |
| deployment_emqx_metrics_packets_publish_auth_error | Number of PUBLISH packets with auth error | Counter |
| deployment_emqx_metrics_packets_publish_error | Number of PUBLISH packets with error | Counter |
| deployment_emqx_metrics_packets_publish_dropped | Number of dropped PUBLISH packets | Counter |
| deployment_emqx_metrics_packets_puback_received | Number of received PUBACK packets | Counter |
| deployment_emqx_metrics_packets_puback_sent | Number of sent PUBACK packets | Counter |
| deployment_emqx_metrics_packets_puback_inuse | Number of PUBACK packets in use | Counter |
| deployment_emqx_metrics_packets_puback_missed | Number of missed PUBACK packets | Counter |
| deployment_emqx_metrics_packets_pubrec_received | Number of received PUBREC packets | Counter |
| deployment_emqx_metrics_packets_pubrec_sent | Number of sent PUBREC packets | Counter |
| deployment_emqx_metrics_packets_pubrec_inuse | Number of PUBREC packets in use | Counter |
| deployment_emqx_metrics_packets_pubrec_missed | Number of missed PUBREC packets | Counter |
| deployment_emqx_metrics_packets_pubrel_received | Number of received PUBREL packets | Counter |
| deployment_emqx_metrics_packets_pubrel_sent | Number of sent PUBREL packets | Counter |
| deployment_emqx_metrics_packets_pubrel_missed | Number of missed PUBREL packets | Counter |
| deployment_emqx_metrics_packets_pubcomp_received | Number of received PUBCOMP packets | Counter |
| deployment_emqx_metrics_packets_pubcomp_sent | Number of sent PUBCOMP packets | Counter |
| deployment_emqx_metrics_packets_pubcomp_inuse | Number of PUBCOMP packets in use | Counter |
| deployment_emqx_metrics_packets_pubcomp_missed | Number of missed PUBCOMP packets | Counter |
| deployment_emqx_metrics_packets_subscribe_received | Number of received SUBSCRIBE packets | Counter |
| deployment_emqx_metrics_packets_subscribe_error | Number of SUBSCRIBE packets with error | Counter |
| deployment_emqx_metrics_packets_subscribe_auth_error | Number of SUBSCRIBE packets with auth error | Counter |
| deployment_emqx_metrics_packets_suback_sent | Number of sent SUBACK packets | Counter |
| deployment_emqx_metrics_packets_unsubscribe_received | Number of received UNSUBSCRIBE packets | Counter |
| deployment_emqx_metrics_packets_unsubscribe_error | Number of UNSUBSCRIBE packets with error | Counter |
| deployment_emqx_metrics_packets_unsuback_sent | Number of sent UNSUBACK packets | Counter |
| deployment_emqx_metrics_packets_pingreq_received | Number of received PINGREQ packets | Counter |
| deployment_emqx_metrics_packets_pingresp_sent | Number of sent PINGRESP packets | Counter |
| deployment_emqx_metrics_packets_disconnect_received | Number of received DISCONNECT packets | Counter |
| deployment_emqx_metrics_packets_disconnect_sent | Number of sent DISCONNECT packets | Counter |
| deployment_emqx_metrics_packets_auth_received | Number of received AUTH packets | Counter |
| deployment_emqx_metrics_packets_auth_sent | Number of sent AUTH packets | Counter |
| deployment_emqx_metrics_delivery_dropped_too_large | Number of dropped too large deliveries | Counter |
| deployment_emqx_metrics_delivery_dropped_queue_full | Number of dropped deliveries due to full queue | Counter |
| deployment_emqx_metrics_delivery_dropped_qos0_msg | Number of dropped QoS 0 messages | Counter |
| deployment_emqx_metrics_delivery_dropped_expired | Number of expired message deliveries | Counter |
| deployment_emqx_metrics_delivery_dropped_no_local | Number of deliveries with no local clients | Counter |
| deployment_emqx_metrics_delivery_dropped | Total number of dropped deliveries | Counter |
| deployment_emqx_metrics_messages_delayed | Number of delayed messages | Counter |
| deployment_emqx_metrics_messages_delivered | Number of delivered messages | Counter |
| deployment_emqx_metrics_messages_dropped | Number of dropped messages | Counter |
| deployment_emqx_metrics_messages_dropped_expired | Number of expired messages | Counter |
| deployment_emqx_metrics_messages_dropped_no_subscribers | Number of messages dropped due to no subscribers | Counter |
| deployment_emqx_metrics_messages_forward | Number of forwarded messages | Counter |
| deployment_emqx_metrics_messages_publish | Number of published messages | Counter |
| deployment_emqx_metrics_messages_qos0_received | Number of QoS 0 messages received | Counter |
| deployment_emqx_metrics_messages_qos2_received | Number of QoS 2 messages received | Counter |
| deployment_emqx_metrics_messages_qos1_received | Number of QoS 1 messages received | Counter |
| deployment_emqx_metrics_messages_qos0_sent | Number of QoS 0 messages sent | Counter |
| deployment_emqx_metrics_messages_qos1_sent | Number of QoS 1 messages sent | Counter |
| deployment_emqx_metrics_messages_qos2_sent | Number of QoS 2 messages sent | Counter |
| deployment_emqx_metrics_messages_received | Total number of received messages | Counter |
| deployment_emqx_metrics_messages_sent | Total number of sent messages | Counter |
| deployment_emqx_metrics_messages_retained | Number of retained messages | Counter |
| deployment_emqx_metrics_messages_acked | Number of acknowledged messages | Counter |
| deployment_emqx_metrics_client_auth_anonymous | Number of anonymous client authentications | Counter |
| deployment_emqx_metrics_client_connect | Number of client connections | Counter |
| deployment_emqx_metrics_client_authenticate | Number of client authentications | Counter |
| deployment_emqx_metrics_client_connack | Number of CONNACK packets sent | Counter |
| deployment_emqx_metrics_client_connected | Number of currently connected clients | Counter |
| deployment_emqx_metrics_client_disconnected | Number of client disconnections | Counter |
| deployment_emqx_metrics_client_subscribe | Number of client subscriptions | Counter |
| deployment_emqx_metrics_client_unsubscribe | Number of client unsubscriptions | Counter |
| deployment_emqx_metrics_session_created | Number of sessions created | Counter |
| deployment_emqx_metrics_session_discarded | Number of discarded sessions | Counter |
| deployment_emqx_metrics_session_resumed | Number of resumed sessions | Counter |
| deployment_emqx_metrics_session_terminated | Number of terminated sessions | Counter |
| deployment_emqx_metrics_authentication_failure | Number of failed authentications | Counter |
| deployment_emqx_metrics_authentication_success | Number of successful authentications | Counter |
| deployment_emqx_metrics_authentication_success_anonymous | Number of successful anonymous authentications | Counter |
| deployment_emqx_metrics_authorization_allow | Number of successful authorizations | Counter |
| deployment_emqx_metrics_authorization_cache_hit | Number of cache hits during authorization | Counter |
| deployment_emqx_metrics_authorization_cache_miss | Number of cache misses during authorization | Counter |
| deployment_emqx_metrics_authorization_deny | Number of authorization denies | Counter |
| deployment_emqx_metrics_authorization_matched_allow | Number of successful authorization matches | Counter |
| deployment_emqx_metrics_authorization_matched_deny | Number of authorization deny matches | Counter |
| deployment_emqx_metrics_authorization_nomatch | Number of authorization no match | Counter |
| deployment_emqx_metrics_authorization_superuser | Number of superuser authorizations | Counter |
| deployment_emqx_metrics_client_authorize | client.authorize hook trigger times | Counter |
| deployment_emqx_metrics_packets_connect | Number of sent CONNECT packets | Counter |
| deployment_emqx_metrics_session_takenover | session.takenover hook trigger times | Counter |
| deployment_emqx_metrics_traffic_total_egress_bytes | Total egress traffic in bytes | Counter |
| deployment_emqx_metrics_traffic_total_ingress_bytes | Total ingress traffic in bytes | Counter |
Data Integration Metrics URI
GET /deployment_metrics/data_integration
Returns data integration metrics for Prometheus collection.
Query Parameters:
None
Request Message
None
Request Example
curl -u app_id:app_secret -X GET {api}/deployment_metrics/data_integrationResponse
- Each resource status
- Each rule status
- The count of different match statuses for each rule ("matched", "passed", "failed", "exception", "no_result")
- The count of all action processing statuses under each rule ("success", "failed", "taken")
| Metrics | Description | Type | Variable Labels |
|---|---|---|---|
| deployment_emqx_resource_status | The current status of a specific resource. | Gauge | resource_id |
| deployment_emqx_rule_status | The current status of a specific rule. | Gauge | rule_id |
| deployment_emqx_rule_matched_count | The total matches for a specific rule. | Gauge | rule_id, match_status |
| deployment_emqx_rule_action_execution_count | The execution count for actions of a specific rule. | Gauge | rule_id, execution_status |
| deployment_emqx_action_dropped_count | The count of dropped events for a specific action | Counter | drop_reason |
| deployment_emqx_action_enable | Number of emqx nodes with action enabled | Gauge | status |
| deployment_emqx_action_events_count | The count of events for a specific action | Counter | event, action_id |
| deployment_emqx_action_queued_count | The count of queued events for a specific action | Gauge | action_id, queue_status |
| deployment_emqx_action_retried_count | The count of retried events for a specific action | Counter | action_id, retry_status |
| deployment_emqx_action_status | The current status of a specific action | Gauge | action_id |
Authentication and Authorization Metrics URI
GET /deployment_metrics/auth
Returns authentication and authorization metrics for Prometheus collection.
Query Parameters:
None
Request Message
None
Request Example
curl -u app_id:app_secret -X GET {api}/deployment_metrics/authResponse
| Metrics | Description | Type | Variable Labels |
|---|---|---|---|
| deployment_emqx_authn_enable | Is the specified auth method enabled | Gauge | id |
| deployment_emqx_authn_match_count | Statistics for each auth method | Gauge | id, status |
| deployment_emqx_authn_status | The availability status of each auth n method | Gauge | id |
| deployment_emqx_authz_enable | Is the specified autz method enabled | Gauge | id |
| deployment_emqx_authz_match_count | Statistics for each autz method | Gauge | id, status |
| deployment_emqx_authz_status | The availability status of each auth z method | Gauge | id |
Smart Data Hub Metrics URI
GET /deployment_metrics/data_hub
Returns smart data hub metrics for Prometheus collection.
Query Parameters:
None
Request Message
None
Request Example
curl -u app_id:app_secret -X GET {api}/deployment_metrics/data_hubResponse
| Metrics | Description | Type | Variable Labels |
|---|---|---|---|
| emqx_message_transformation_enable | Message transformation enable status | Gauge | validation_name |
| emqx_message_transformation_stats | Transformation statisitcs | Counter | stats, validation_name |
| emqx_schema_validation_enable | Schema validation enable status | Gauge | validation_name |
| emqx_schema_validation_stats | Schema validation statistics | Counter | stats, validation_name |
Prometheus Configuration
Install Prometheus:
bashwget -c https://github.com/prometheus/prometheus/releases/download/v2.35.0-rc0/prometheus-2.35.0-rc0.linux-amd64.tar.gz tar xvfz prometheus-*.tar.gzModify the configuration file.
Go to the monitoring directory specified for your Prometheus service and modify the
scrape_configssection of the configuration file prometheus.yml as shown in the example below.bashscrape_configs: - job_name: 'emqx_cloud_deployment_metrics' scheme: 'https' static_configs: - targets: [ 'xxxx:8443' ] metrics_path: "/api/v5/deployment_metrics" params: type: [ "prometheus" ] basic_auth: username: 'APP ID' password: 'APP Secret' - job_name: 'emqx_cloud_deployment_data_integration_metrics' scheme: 'https' static_configs: - targets: [ 'xxxx:8443' ] metrics_path: "/api/v5/deployment_metrics/data_integration" params: type: [ "prometheus" ] basic_auth: username: 'APP ID' password: 'APP Secret'Launch and check service status.
Launch Prometheus:
bash./prometheus --config.file=prometheus.ymlAccess your Prometheus service via your local IP with the corresponding port, e.g. x.x.x.x:9090, and check Status-Targets to confirm that the new scrape_config file has been read. If the status shows an exception, you should check the configuration file and restart the Prometheus service.

Grafana Configuration
Install and launch Grafana:
bashwget https://dl.grafana.com/enterprise/release/grafana-enterprise-8.4.6.linux-amd64.tar.gz tar -zxvf grafana-enterprise-8.4.6.linux-amd64.tar.gz ./bin/grafana-serverConfigure Grafana.
Access Grafana Dashboard via the local IP + the corresponding port, e.g. x.x.x.x:3000. The initial ID and password are admin. You can change the password when logging in for the first time.

Import Grafana Data Templates.
The EMQX Platform provides template files for Grafana dashboards. These templates include displays of all EMQX Platform monitoring data. Users can directly import these templates into Grafana to generate charts showing the monitoring status of EMQX. Click here to get the template file.
You can upload the local grafana_template.json file via "Upload JSON file" or manually configure it via "Import via panel json".

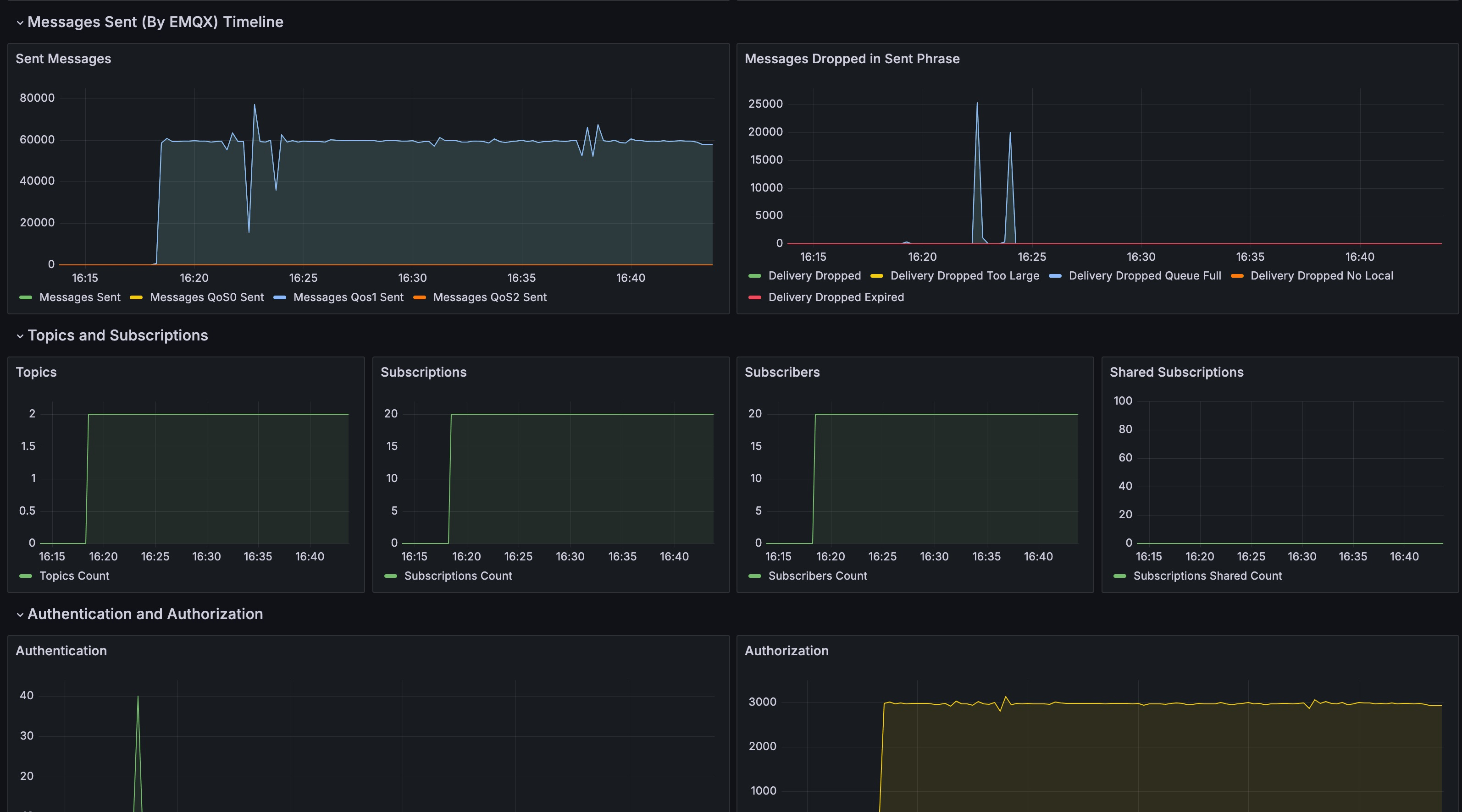
Metrics Details
After completing the system setup and running it for a period, the data collected by EMQX Platform Prometheus will be displayed on Grafana. This includes historical statistics on the number of clients, subscriptions, topics, messages, packets, and other business information. You can view charts corresponding to each metric and detailed information at specific points in time.

Prometheus tracks the following metrics data for your EMQX Platform deployment:
| Metrics | Type | Description |
|---|---|---|
| deployment_emqx_connections_count | gauge | Number of cluster connections |
| deployment_emqx_sessions_count | gauge | Total number of sessions |
| deployment_emqx_messages_rate | gauge | Total message rate |
| deployment_emqx_messages_send_rate | gauge | Message send rate |
| deployment_emqx_messages_receive_rate | gauge | Message receive rate |
| deployment_emqx_metrics_bytes_received | gauge | Number of bytes received |
| deployment_emqx_metrics_bytes_sent | gauge | Number of bytes sent |
| deployment_emqx_metrics_retained_count | gauge | Number of retained messages |
| deployment_emqx_metrics_messages_received | counter | Number of Messages received |
| deployment_emqx_metrics_messages_qos0_received | counter | Number of QoS=0 messages received |
| deployment_emqx_metrics_messages_qos1_received | counter | Number of QoS=1 messages received |
| deployment_emqx_metrics_messages_qos2_received | counter | Number of QoS=2 messages received |
| deployment_emqx_metrics_messages_dropped | counter | Number of messages dropped at receive stage |
| deployment_emqx_metrics_messages_dropped_expired | counter | Number of messages dropped due to expiration |
| deployment_emqx_metrics_messages_dropped_no_subscribers | counter | Number of messages dropped due to no subscribers |
| deployment_emqx_metrics_messages_sent | counter | Number of messages sent |
| deployment_emqx_metrics_messages_qos0_sent | counter | Number of QoS=0 messages sent |
| deployment_emqx_metrics_messages_qos1_sent | counter | Number of QoS=1 messages sent |
| deployment_emqx_metrics_messages_qos2_sent | counter | Number of QoS=2 messages sent |
| deployment_emqx_metrics_delivery_dropped | counter | Number of messages dropped at the delivery stage |
| deployment_emqx_metrics_delivery_dropped_too_large | counter | Number of messages dropped due to size |
| deployment_emqx_metrics_delivery_dropped_queue_full | counter | Number of messages dropped due to full queue |
| deployment_emqx_metrics_delivery_dropped_no_local | counter | Number of messages dropped due to No Local |
| deployment_emqx_metrics_delivery_dropped_expired | counter | Number of messages dropped due to expiration |
| deployment_emqx_metrics_topics_count | gauge | Number of topics |
| deployment_emqx_metrics_subscriptions_count | gauge | Number of subscriptions |
| deployment_emqx_metrics_subscriptions_shared_count | gauge | Number of shared subscriptions |
| deployment_emqx_metrics_subscribers_count | gauge | Number of subscribers |
| deployment_emqx_metrics_authentication_success | counter | Number of successful authentications |
| deployment_emqx_metrics_authentication_failure | counter | Number of failed authentications |
| deployment_emqx_metrics_client_authorize | counter | Number of client authorizations |
| deployment_emqx_metrics_authorization_allow | counter | Number of successful authorizations |
| deployment_emqx_metrics_authorization_deny | counter | Number of authorization denials |
| deployment_emqx_metrics_authorization_matched_allow | counter | Number of successful authorization matches |
| deployment_emqx_metrics_authorization_matched_deny | counter | Number of authorization denial matches |
| deployment_emqx_metrics_authorization_nomatch | counter | Number of authorization mismatches |
| deployment_emqx_metrics_packets_received | counter | Number of packets received |
| deployment_emqx_metrics_packets_sent | counter | Number of packets sent |
| deployment_emqx_metrics_packets_connect_received | counter | Number of CONNET packets received |
| deployment_emqx_metrics_packets_connack_sent | counter | Number of CONNACK packets sent |
| deployment_emqx_metrics_packets_disconnect_received | counter | Number of DISCONNECT packets received |
| deployment_emqx_metrics_packets_disconnect_sent | counter | Number of DISCONNECT packets sent |
| deployment_emqx_metrics_packets_publish_received | counter | Number of PUBLISH packets received |
| deployment_emqx_metrics_packets_publish_sent | counter | Number of PUBLISH packets sent |
| deployment_emqx_metrics_packets_subscribe_received | counter | Number of SUBSCRIBE packets received |
| deployment_emqx_metrics_packets_unsubscribe_received | counter | Number of UNSUBSCRIBE packets received |
| deployment_emqx_metrics_packets_pingreq_received | counter | Number of PINGREQ packets received |
| deployment_emqx_metrics_packets_pingresp_sent | counter | Number of PINGRESP packets sent |
| deployment_emqx_metrics_packets_auth_received | counter | Number of AUTH packets received |
| deployment_emqx_metrics_packets_auth_sent | counter | Number of AUTH packets sent |
| deployment_emqx_rule_status | gauge | Rule status |
| deployment_emqx_rule_matched_rate | gauge | Rule match rate |
| deployment_emqx_rule_matched_count | gauge | Number of rule matches |
| deployment_emqx_rule_action_execution_count | gauge | Number of rule action executions |