NOTE: This repository is no longer being maintained. Please see the updated projects in https://github.com/tmiddlet2666/coherence-playground.
This document is a step by step example of how to enable metrics on Coherence cluster members, capture those metrics via Prometheus and display then in Grafana using the dashboards from the Coherence Operator project.
Note: This release of the coherence-grafana-metrics repository has instructions specifically for the Community Edition (CE) of Coherence. Please change to the v1.0.0 branch for Commercial Coherence instructions.
This is an example only and you can use this as a guide to adding Grafana monitoring to your cluster.
See the following for more information:
- Coherence Community Edition on GitHub
- Coherence Community Home Page
- Coherence documentation on Metrics
- Coherence Operator on GitHub
- Coherence Operator Metrics Documentation
- Coherence Operator Grafana Dashboards in Detail
- Grafana
Note: These instructions will work for Coherence CE versions 14.1.1-0-1 and above.
If you notice any errors in this documentation, please raise a P/R or issue.
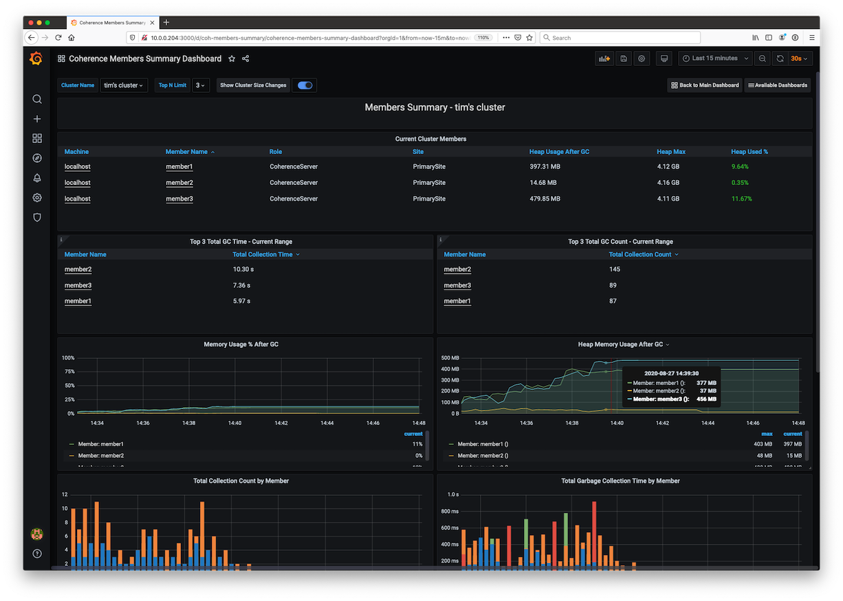
Below are a couple of the sample dashboards. For details of all the dashboards, please see the Coherence Operator Documentation.
You must have the following:
- Docker Desktop for Mac or the equivalent Docker environment for you O/S.
- Maven 3.5.4+
- JDK 11+
- Cloned this repository via
git clone https://github.com/tmiddlet2666/coherence-grafana-metrics.git
Note: This document has been written for Mac/Linux. Where appropriate, alternative Windows commands have been shown.
cd coherence-grafana-metrics
mvn dependency:build-classpathSave the output of [INFO] Dependencies classpath: above to the METRICS_CP variable in start-server.sh or start-server.cmd.
Eg. replace <INSERT FULL CLASSPATH HERE> with the classpath contents.
export METRICS_CP="<INSERT FULL CLASSPATH HERE>"Also ensure COHERENCE_HOME is set correctly to the coherence directory as below:
Note: For Windows, replace start-server.sh with start-server.cmd.
Startup a cache server with metrics enabled on port 9612 with a role of CoherenceServer
./start-server.sh 9612 member1 CoherenceServerStartup a second cache server with metrics enabled on port 9613
./start-server.sh 9613 member2 CoherenceServerOptionally startup a third cache server with metrics enabled on port 9613
./start-server.sh 9614 member3 CoherenceServerYou should see the following indicating the metrics service is started in each of the cache server logs.
ProxyService{Name=MetricsHttpProxy, State=(SERVICE_STARTED), Id=5, OldestMemberId=1}export COH_JAR=~/.m2/repository/com/oracle/coherence/ce/coherence/22.06/coherence-22.06.jar
java -Dcoherence.distributed.localstorage=false -cp $COH_JAR com.tangosol.net.CacheFactoryEnter the following at the prompt to create a cache and add 100,000 random objects:
cache test1
bulkput 100000 100 0 100
cache test2
bulkput 40000 100 0 100Type bye to exit the Console.
Edit prometheus.yml and ensure the static configs are set as below:
static_configs:
- targets: ['host.docker.internal:9612', 'host.docker.internal:9613', 'host.docker.internal:9614', 'host.docker.internal:9615']Note: replace
host.docker.internalwith the actual IP and host if you are running a Coherence cluster a separate machine.
Build the docker image using:
docker build -t prometheus_coherence .This will create the image prometheus_coherence:latest with the above prometheus.yaml.
export HOST=127.0.0.1
docker run -d -p $HOST:9090:9090 prometheus_coherence:latest
docker run -d -p $HOST:3000:3000 grafana/grafana:8.5.6Note: Change HOST to a value that is suitable for your setup.
Issue the following to clone the Coherence Operator repository.
git clone https://github.com/oracle/coherence-operator.gitLogin to Prometheus and confirm that the targets have been discovered by
going to the following URL: http://127.0.0.1:9090/targets
You should see the targets you started in an UP state.
Login to Grafana using the following URL: http://127.0.0.1:3000/ - default user admin/admin
Add a default Prometheus data source called prometheus with an endpoint of http://host.docker.internal:9090.
Ensure that you make this datasource the default datasource if it is not already.
Note: Change the
host.docker.internalto an actual host name if you are running Prometheus outside of docker.
Login to Grafana and click on the + then Import and Upload JSON File.
Select each of the dashboards in the coherence-operator/dashboards/grafana directory you cloned above
and import them into Grafana.
Note: The Federation and Elastic Data dashboards will not display anything as this functionality is not available in Coherence CE.
Access Grafana using the following URL: http://127.0.0.1:3000/d/coh-main/coherence-dashboard-main.
Ensure you kill your docker images you started.

