🇬🇧 🇩🇪 🇫🇷 🇵🇱 🇨🇿 🇷🇺 🇨🇳 🇭🇺 🇯🇵 🇪🇸 🇳🇱 🇹🇷 🇮🇹 🇧🇬 🇸🇪 🇳🇴 🇫🇮 🇸🇮 🇧🇷 🇵🇹 🇮🇩 🇰🇷 🇲🇰 🇹🇭 🇮🇱 🇺🇦
Homebridge UI is a web based management tool for Homebridge that allows you to manage all aspects of your Homebridge setup.
- Install and configure Homebridge plugins
- Edit the Homebridge
config.jsonwith advanced JSON syntax checking and structure validation - Visual configuration for over 450 plugins (no manual config.json editing required)
- Monitor your Homebridge server via a fully customisable widget-based dashboard
- View the Homebridge logs
- View and control Homebridge accessories
- Restart Homebridge
- Backup and Restore your Homebridge instance
- Set up and manage your Homebridge plugins as child bridges
- and more...
Homebridge UI also provides a tool called hb-service which makes it easy to set up Homebridge as a service on Linux/Raspbian, macOS and Windows 10.
For detailed instructions on how to set up Node.js and Homebridge with Homebridge UI as a service, see the guides on the wiki:
Setup Homebridge using the official Homebridge Raspberry Pi Image
Setup Homebridge on a Raspberry Pi (Raspbian)
Setup Homebridge on Debian or Ubuntu Linux
Setup Homebridge on Windows 10
Setup Homebridge on macOS
Setup Homebridge using Docker
Setup Homebridge on a Synology NAS
If your platform is not listed above, or you want to use your own service manager, see the Manual Configuration wiki article for instructions on setting up the Homebridge UI to run as a Homebridge plugin instead of a service.
The default username is admin and the default password is admin.
The UI can be accessed via web browser by default on port 8581 (e.g. http://localhost:8581).
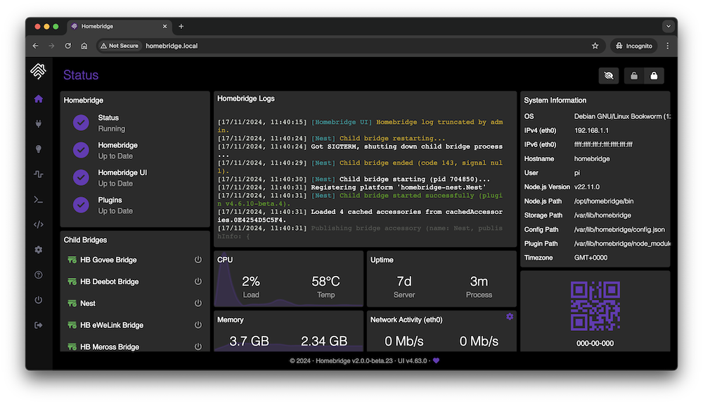
This shows an overview of your Homebridge system. The dashboard is widget-based and completely customisable with a number of themes available.
This shows you the currently installed plugins and allows you to install, configure, update and remove plugins.
You can configure supported plugins using the graphical settings editor, or by editing the config JSON directly.
The configuration screen allows you to modify your Homebridge config.json. The built-in editor automatically syntax-checks your JSON and makes a backup of your config every time you make a change.
This shows you the Homebridge rolling log. This is helpful for troubleshooting.
This shows you the Homebridge accessories for all the Homebridge instances on your network. You can use this to control accessories from a web browser and works well on mobile devices which allows users to control Homebridge from non-Apple devices.
The https://developers.homebridge.io website contains the Homebridge API reference, available service and characteristic types, and plugin examples.
The Homebridge Plugin Template project provides a base you can use to create your own platform plugin.
There are many existing plugins you can study; you might start with the Homebridge Example Plugins or a plugin that already implements the device type you need.
The official Homebridge Discord server and Reddit community are where users can discuss Homebridge and ask for help.
HomeKit communities can also be found on both Discord and Reddit.
- One bridge can only expose 150 accessories due to a HomeKit limit. You can however run your plugins as a Child Bridge or run Multiple Homebridge Instances to get around this limitation.
- Once an accessory has been added to the Home app, changing its name via Homebridge won't be automatically reflected in iOS. You must change it via the Home app as well.
- Homebridge was originally created by Nick Farina.
- The original HomeKit API work was done by Khaos Tian in his HAP-NodeJS project.
- Homebridge UI was originally created by oznu.







